Giao Dịch Sao Chép
Giao dịch Sao Chép Dòng Tiền Thông Minh
Ave.ai hiện hỗ trợ giao dịch sao chép (copy trading) thông qua bot Telegram. Để sử dụng tính năng này, hãy chọn mô-đun "Smart" ở phía bên trái trang chủ của Ave.ai, chọn ví thông minh (smart wallet) mục tiêu từ danh sách, sau đó nhấp vào nút copy trading bên phải và làm theo hướng dẫn. Với copy trading, bạn có thể tự động mua hoặc bán token cùng với Dòng tiền thông minh để nắm bắt cơ hội lợi nhuận.

Trong tương lai, Ave.ai cũng sẽ ra mắt tính năng Giao dịch sao chép trên giao diện web dành cho PC.
Để biết thêm chi tiết, vui lòng tham khảo Dòng tiền thông minh Ave.ai.
Giao dịch Sao Chép Tín Hiệu Động

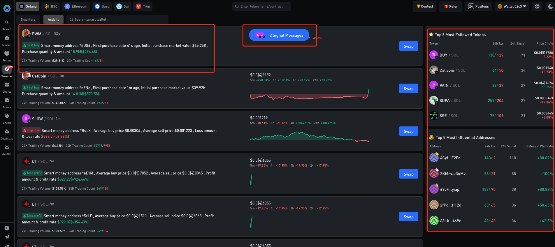
Ave.ai cung cấp cảnh báo động (dynamic alerts) về các hoạt động giao dịch của dòng tiền thông. Chỉ cần chọn mô-đun "Smart Money" trong thanh bên trên trang chủ của Ave.ai và chọn "Activity".
Nền tảng theo dõi giao dịch tiền thông minh theo thời gian thực và hiển thị:
Top 5 token được Dòng tiền thông minh theo dõi nhiều nhất.
Top 5 địa chỉ ví có ảnh hưởng lớn nhất.
Last updated